Fund Transfer Simulation Widget
Simulate Fund Transfers Safely Before Going Live
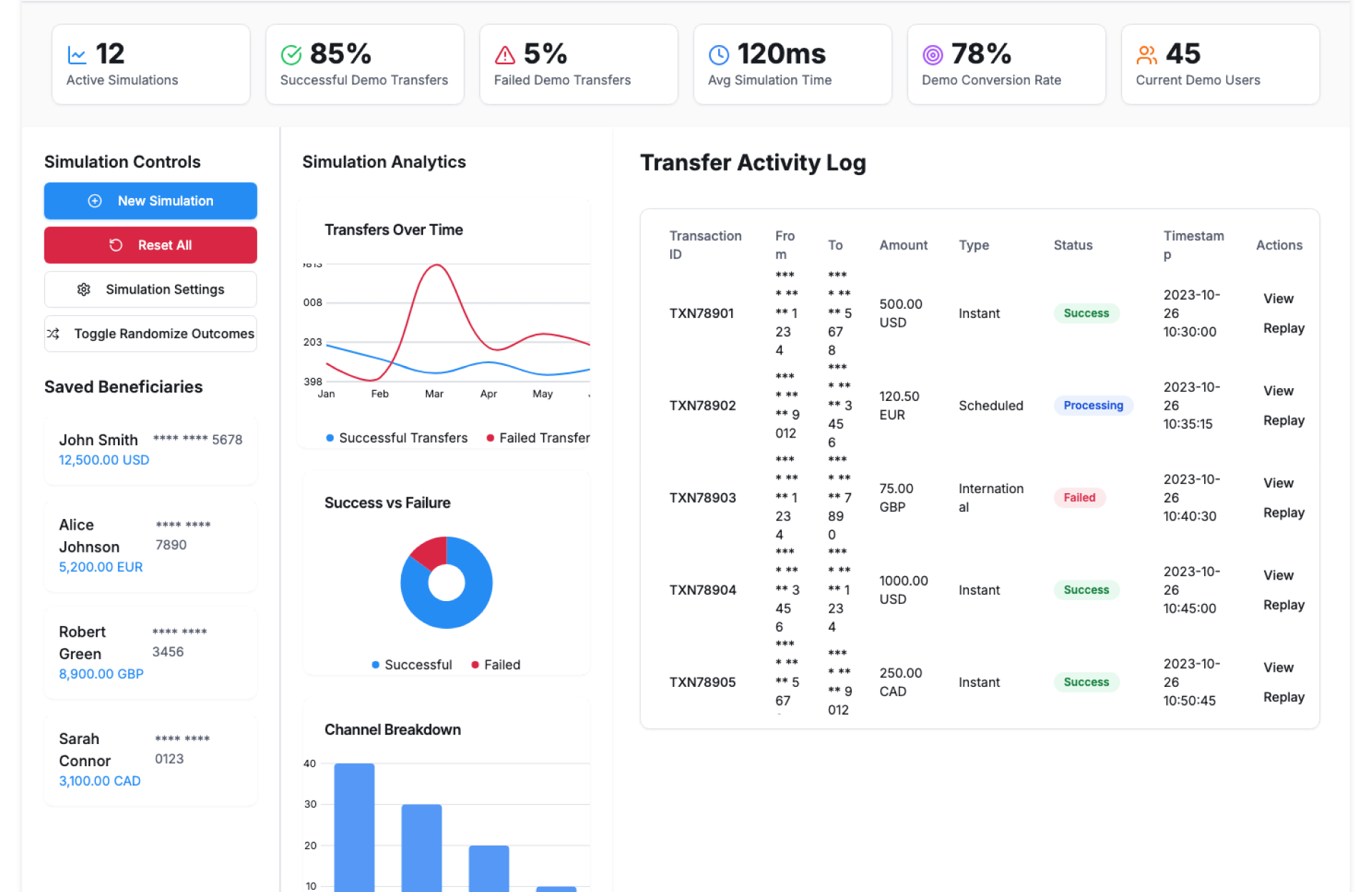
Demo-based transfer experience.
See Fund Transfer Simulation Widget In Action


The Fund Transfer Simulation Widget by Kriatix allows teams to simulate fund transfer scenarios in a controlled environment. It helps validate workflows, user journeys, and edge cases without moving real money reducing risk while improving readiness.
Built for testing and training, this widget brings clarity to transfer flows before deployment.
🔹 Start Free Trial
🔹 Book a Demo
🔹 Request Pricing
What Is the Fund Transfer Simulation Widget?
The Fund Transfer Simulation Widget is an interactive tool that mimics real-world fund transfer actions such as initiating transfers, validating details, and confirming outcomes. It enables teams to test logic, user experience, and exception handling without impacting live systems.
The widget adapts to different transfer types, limits, and rules.
Who Is It For?
| Role | How They Benefit |
|---|---|
| Product Teams | Validate transfer flows before release |
| QA & Testing Teams | Test scenarios without real transactions |
| Training Teams | Train staff on fund transfer processes |
| Operations Teams | Identify gaps in transfer logic |
| Founders & CXOs | Reduce risk before production rollout |
Key Features
- Safe simulation of fund transfer scenarios
- Configurable transfer amounts and limits
- Sender and recipient detail validation
- Success and failure scenario testing
- Realistic confirmation and status flows
- Reset and repeat simulations easily
- Export-ready simulation logs
Benefits
- Eliminate risk during testing and training
- Improve accuracy of transfer workflows
- Catch errors before live deployment
- Enhance user experience validation
- Reduce dependency on live test accounts
- Support faster and safer rollouts
How It Works
- Configure Simulation Rules – Set limits, accounts, and scenarios
- Initiate Transfer – Enter sender, recipient, and amount
- Validate Details – Simulate checks and confirmations
- View Outcomes – See success or failure responses
- Review Logs – Analyze simulated transfer behavior
Add-ons & Integrations
- Transaction Summary Dashboard
- Transaction Anomaly Alert
- QA & Testing Dashboards
- Training & Sandbox Environments
- API access for custom simulations
Deployment & Access
- Web and in-app widget
- Cloud or on-premise deployment
- Secure sandbox environment
- Role-based access and permissions
What Our Partners Are Saying
Frequently Asked Questions
Does this move real money?
No. All transfers are simulated in a safe environment.
Can failure scenarios be tested?
Yes. Error and exception cases can be simulated.
Is it suitable for training purposes?
Yes. It’s ideal for onboarding and process training.
Can simulations be repeated multiple times?
Yes. Scenarios can be reset and reused easily.
Are simulation logs available?
Yes. All simulated actions are logged for review.
Ready to Automate Smarter with Kriatix?
Build next-gen, AI-powered apps and workflows—faster, smarter, and tailored to your industry.
Get Started









